Today, I am going to discuss the integration of Object First OOTBI into the Veeam Console and show you some backup statistics on the appliance’s performance. Again, I am part of the inaugural Object First Aces program, which has afforded me the opportunity to test both the physical hardware appliance and the virtual VSA for OOTBI.
To begin, we must integrate the OOTBI appliance into the Veeam B&R Console by adding it as a Repository under the Backup Infrastructure tab. Once here, you will add a new repository by right-clicking or using the Add Repository button in the toolbar. This will start the wizard in which we will pick the Object Storage option and navigate to the S3 Compatible -



After you select the S3 Compatible option, the New Object Storage Repository wizard opens. On the first screen, you define the name and description and, if necessary, set the “Limit concurrent tasks to” option.

After clicking the Next button, you will specify the Account settings for the S3 storage. You input the Service point, which is a hostname/URL, region and select/add the required credentials, usually the Access/Secret keys. Upon clicking next, the SSL for the service point is validated, and you may receive a warning, at which point you click the Continue button.


After clicking Next again, you will see the Bucket selection. Here, you will create a new folder within the bucket to store the backups.


After choosing the bucket and creating a backup folder, you will select the Immutability option within the wizard and set the number of days to keep your backups immutable. Select “Make recent backups immutable for” and specify the number of days.

After clicking Next, you will see the typical wizard sections: Mount Server, Review, and Apply.



Once the settings are applied, click Next, which will show you the Summary screen. The n, click Finish to complete adding the S3 OOTBI repository to the Veeam Console.

After OOTBI was added to the Veeam Console, I created a backup job and ran it to see how SOSAPI performed. SOSAPI is the Veeam Integration for S3 storage that leverages better performance. You can read about that here: Veeam SOSAPI. When you add a repository that supports SOSAPI, you will see the icon showing with a blue bucket, like below.

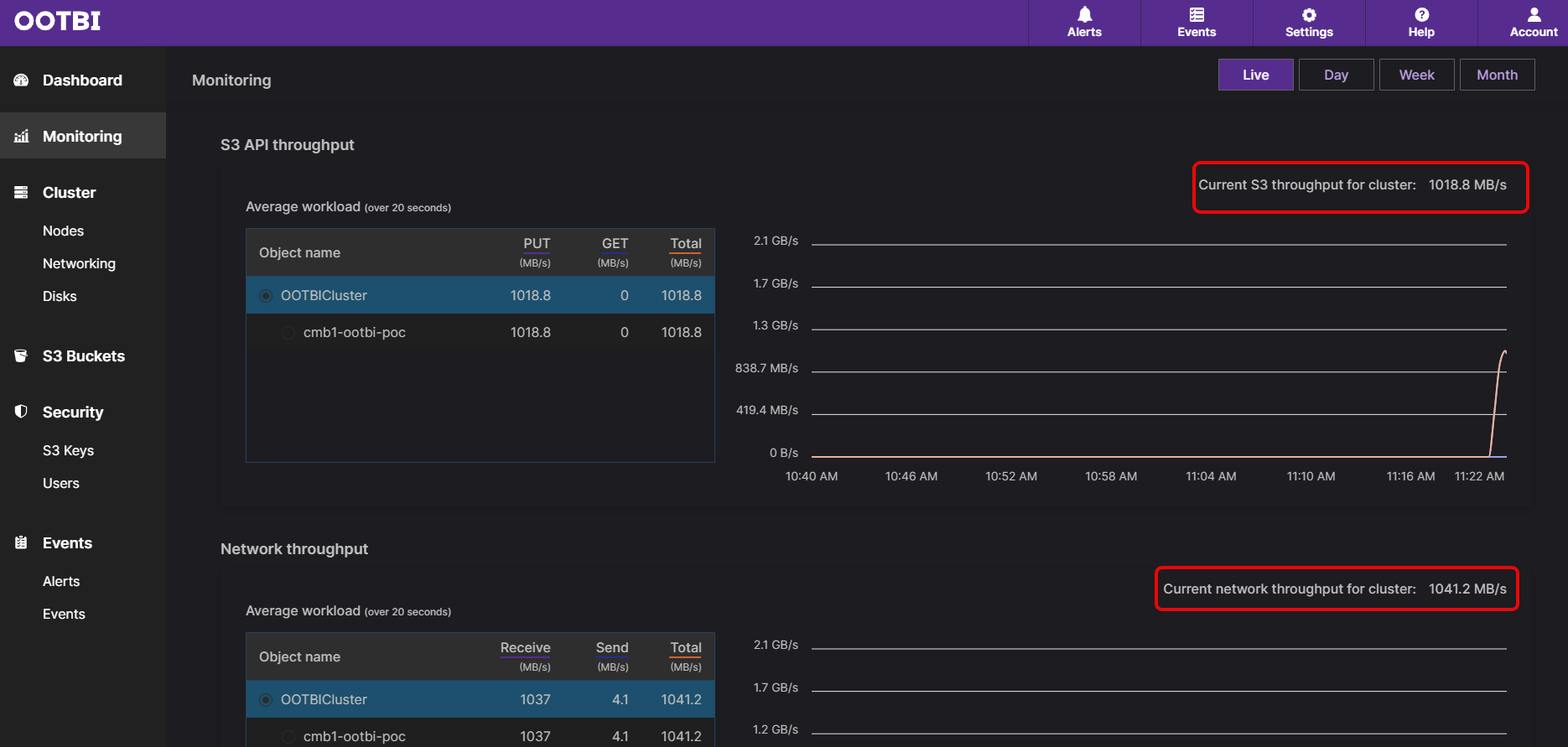
I created a Backup Job for some virtual machines and had them go to my new SOSAPI repository for OOTBI. The results were pretty good, considering that the Veeam backup infrastructure is sitting on VMware VCF and an HPE Synergy chassis. The Object First OOTBI box is connected with 2 x 10GB connections to the network, so performance overall was very good even with the virtualization layer.


As you can see, the Veeam job topped out at 1 GB/s, and the Object First ingest for both S3 API and Network was about the same.
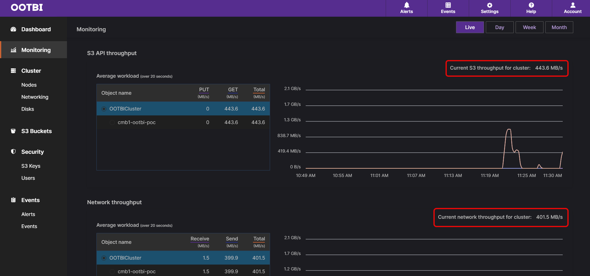
The next job I created was a Backup Copy job to send the data from the Object First OOTBI box to Wasabi storage in the cloud. The results were very similar, with performance being just slightly less than that of the Backup Job.


As you can see, the physical appliance’s performance is pretty good and depends on your underlying architecture. I am sure if I had a physical Veeam server with 10GB connections, I would get better throughput numbers. Also, if I had more nodes within my Object First cluster, that would also scale the performance, but this is just a single node.
I hope you enjoyed the third part of my blog series on the Object First OOTBI storage. I look forward to continuing to test and sharing more with everyone. Until the next one, happy blogging!